直播行业先后经历了发展初期、红利增长期、商业变现期,由于2020年疫情让整个直播行业进入了竞争激烈的状态,在这个“全民直播”的黄金时间,各行各业都不会错过这样的机遇,随着互联网和网络直播市场的快速发展,使直播成为互联网时代最有效率的吸粉引流渠道之一,B站作为国内大型视频网站,当仁不让在其中占据重要地位,成为不容小觑的新战场,是众多UP主、商家、品牌投入较多的平台,直播运营势在必行,那么应该如何查看B站的直播数据呢?

一、通过第三方平台资源网站获取——飞瓜数据B站版
直播分析
1.点击直播分析功能搜索查询所想查看的UP主,直播搜索可以根据直播标题、UP主昵称进行搜索,如果没有指定的UP主还可以通过直播分类、UP主粉丝、人气峰值、礼物收益、弹幕数及开播时间进行筛选

▲数据来源-果集·飞瓜数据(B站版)
2. 通过点击分析,可查看直播数据详情,包含人气峰值、礼物收益、弹幕数、新增粉丝等,能够直观的看到UP主直播间的对应数据维度变化包括直播人气趋势、收益趋势、弹幕数趋势。

▲数据来源-果集·飞瓜数据(B站版)
3. 点击礼物分析,可以看到直播间礼物收益的具体情况,包含礼物收益、礼物个数、送礼人数、新增大航海,能够通过礼物来大致分析和了解粉丝对于UP主的喜欢和关注的程度。

▲数据来源-果集·飞瓜数据(B站版)
4. 点击弹幕分析,可以看到弹幕数、弹幕人数、弹幕趋势图、弹幕热词、弹幕词云、弹幕数排行榜,通过这些直播间互动数据图表能够看到粉丝与直播间UP主的互动情况。

▲数据来源-果集·飞瓜数据(B站版)
5. 点击观众画像,可以了解到观众性别分布、关注UP主行业分布、关注偏好。

▲数据来源-果集·飞瓜数据(B站版)
直播排行榜
直播热榜提供日榜、周榜和月榜的相关数据,可以按人气峰值最高、礼物收益最高、弹幕数最高进行排序筛选,数据可支持导出,能够了解周期内UP主直播间的数据情况。

▲数据来源-果集·飞瓜数据(B站版)
直播达人榜
直播达人榜包含人气榜及舰队榜,提供日榜、周榜、月榜数据,可以按人气峰值最高、礼物收益最高、弹幕数最高、粉丝数最高进行排序

▲数据来源-果集·飞瓜数据(B站版)

▲数据来源-果集·飞瓜数据(B站版)

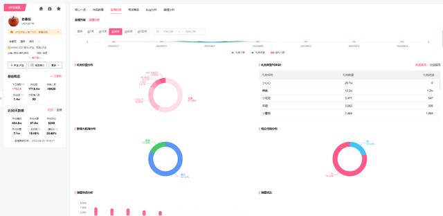
另外还可通过UP主详情查看直播分析,来了解总体的直播详情。从昨天、近7天、15天、30天、90天、180天查看UP主近期直播的情况包括直播场次、直播人气峰值、礼物收益、弹幕数,可以通过直播分析查看直播历史记录包含新增粉丝、新增大航海、直播总时长、弹幕数、峰值人气、礼物数数据变化,礼物价值分布、礼物打赏TOP20、大航海收益分布、观众性别分布、弹幕热词分析。

▲数据来源-果集·飞瓜数据(B站版)

▲数据来源-果集·飞瓜数据(B站版)

▲数据来源-果集·飞瓜数据(B站版)

▲数据来源-果集·飞瓜数据(B站版)
二、哔哩哔哩官方平台
打开哔哩哔哩官方平台,进入官网点击头像找到直播中心点击查看,可以直接查看UP主的直播数据情况,包含直播收益 、直播时长、新增粉丝、人气峰值、弹幕数、累计有效观看时长。

▲图片来源-哔哩哔哩官方

▲图片来源-哔哩哔哩官方
总结
做好直播运营,需要不断调整运营方向和策略,以数据为基础,了解行业热门内容进行精准定位,打造爆款上热门,更快实现商业变现!







